SUQQ群
QQ扫一扫
建筑功能:工业建筑 高度类别:单层建筑,高层建筑
结构形式:其他结构 建筑面积:34832㎡
图纸深度:施工图 负荷等级:一级,二级,三级
防雷等级:第二类,第三类 接地方式:TN-S,TN-C-S
项目位置:上海 强电设计:供配电系统,配变电所,电气照明,建筑物防雷,接地安全,其它
本工程为某知名科技制造业公司生产及辅助用房新建工程。总建筑面积34832平方米,分布有3栋建筑(一号厂房、二号厂房、门卫室):其中一号厂房地上十三层,地下一层,建筑面积30094平方米,属于丙类高层厂房;二号厂房共一层,建筑面积808平方米,属于丙类单层厂房;另一栋为门卫及消防安保中心,建筑面积50平方米。一号厂房地下汽车库停车位为78辆,属于Ⅰ类汽车库。
一、设计范围
10kV/0.4kV变配电系统,电力配电系统,照明配电系统,防雷接地系统及保安措施。
二、图纸特点
本项目为企业厂房群电气设计,专业性较强,复杂程度适中。此套图纸内容较全,涵盖变配电所、建筑内电气、室外电气设计,有一定的参考价值。适合广大电气人员分析学习。
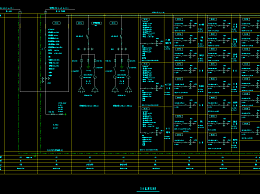
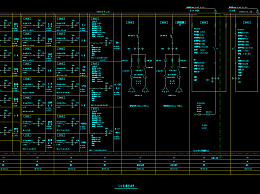
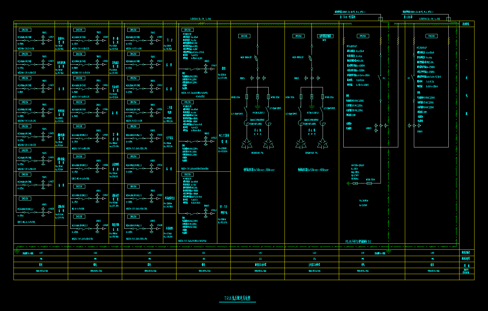
部分图纸展示:


变配电所照明平面图

变配电所电力平面图

变配电所电箱系统图

配电系统图
会员在本站下载的原创CAD图库后,只拥有CAD图库的使用权,著作权归原作者及易图网所有。未经合法授权,会员不得以任何形式发布、传播、复制、转售该CAD图库。特别地,不得擅自以易图网名义或使用"易图"、"易图网"(本站注册商标)名称发布、复制、转售所下载的CAD图库,由此给本站造成损害的,本站将依法追究其相关法律责任。
Copyright 易图网 2006-2025 All Rights Reserved ICP证:蜀ICP备2023015644号-6
四川鑫众焱信息技术服务有限公司| 地址:绵阳市涪城区瀚威城市中心1栋1单元42层2号