SUQQ群
QQ扫一扫
建筑功能:宾馆,酒店 高度类别:高层建筑
项目位置:江苏 强电设计:建筑物防雷,接地安全弱电设计:入侵报警系统,视频监控系统,巡更管理系统,综合布线系统,通信系统,有线电视和卫星接收系统,信息网络系统,机房工程,其它
概况:
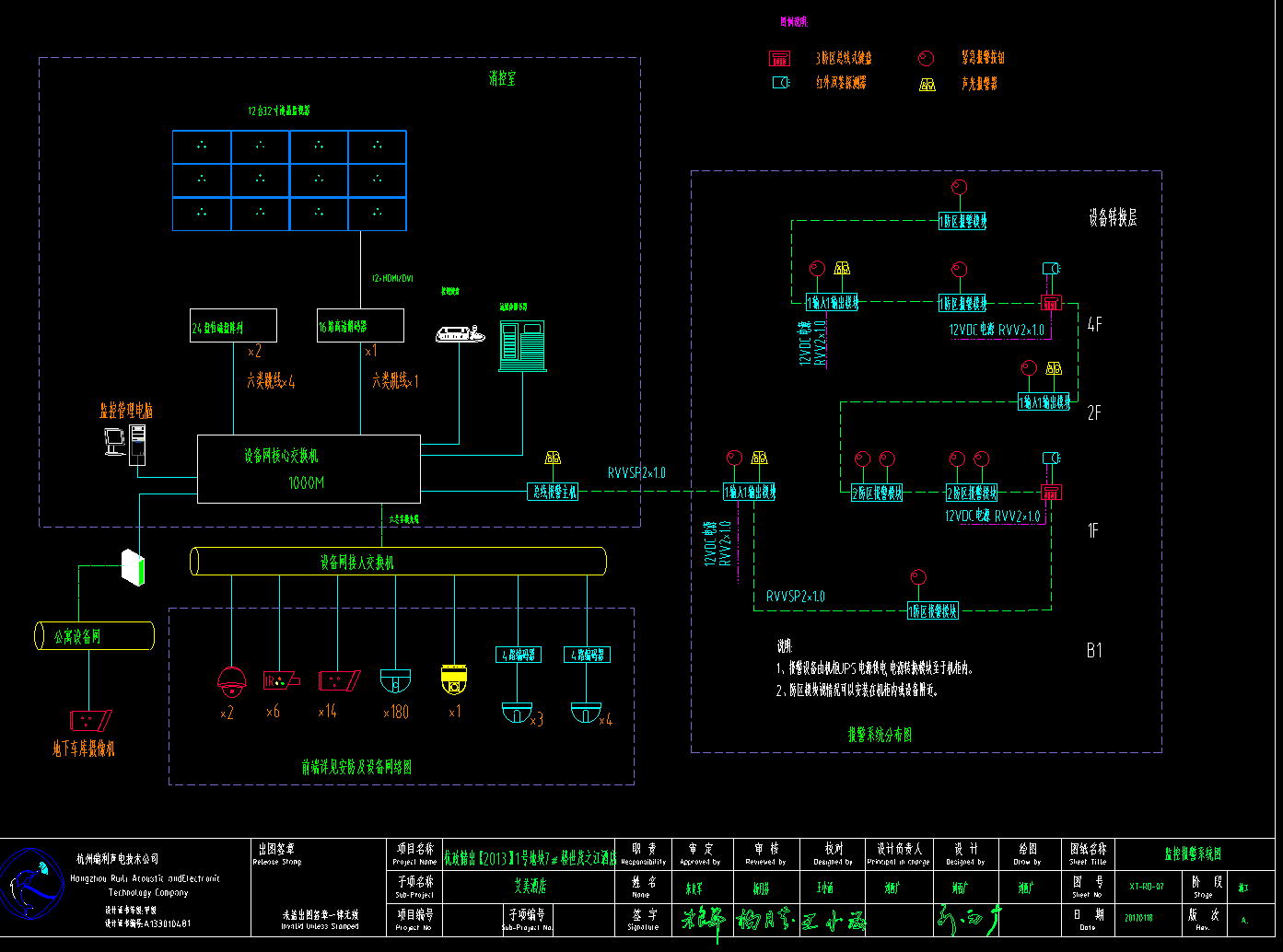
本工程为杭州知名酒店项目,建筑结构为地下三层、地上三十三层,总高度128米,其中酒店部分位于地下三层至十五层。本工程监控中心设置在一层消控室,网络中心及电话总机房位于地下二层。
设计范围:
本次智能化系统包括:综合布线系统、语音通讯系统、计算机网络系统、数字安保监控系统(视频监控、防盗报警、紧急求助、电子巡更)、无线对讲覆盖系统、数字电视系统、门禁考勤系统、楼宇自控系统、客房控制系统、机房工程(UPS及防雷接地)、综合管路系统。多媒体会议系统、背景音乐系统、智能灯光照明系统、手机信号覆盖系统由运营商设计、PMS系统、酒店门锁及电梯控制系统由其他单位设计或建设,以上系统本设计只考虑网络、布线点位以及机房、井道位置等相关内容的配合。
部分图纸展示:

监控原理图1

弱电系统图

弱电系统图

弱电系统图

系统图
会员在本站下载的原创CAD图库后,只拥有CAD图库的使用权,著作权归原作者及易图网所有。未经合法授权,会员不得以任何形式发布、传播、复制、转售该CAD图库。特别地,不得擅自以易图网名义或使用"易图"、"易图网"(本站注册商标)名称发布、复制、转售所下载的CAD图库,由此给本站造成损害的,本站将依法追究其相关法律责任。
Copyright 易图网 2006-2025 All Rights Reserved ICP证:蜀ICP备2023015644号-6
四川鑫众焱信息技术服务有限公司| 地址:绵阳市涪城区瀚威城市中心1栋1单元42层2号